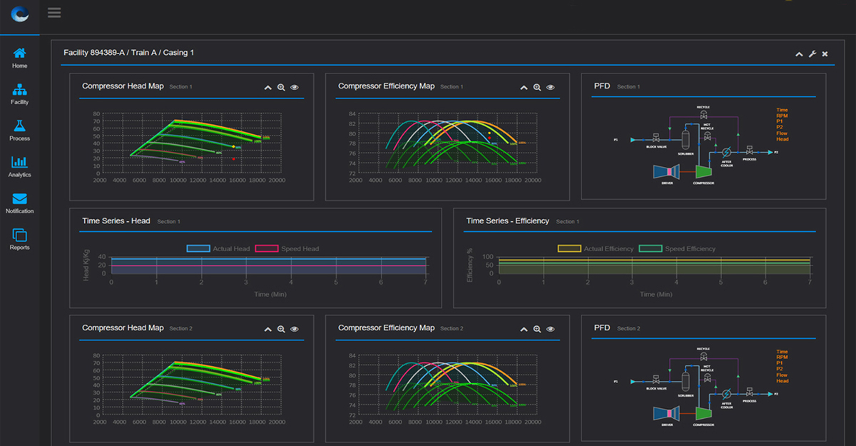
Integrated Visualisation
Simulytica is helping clients implement visualisation technologies as an integral part of their digital transformation strategy. Simulytica creates visualisation technologies specifically designed for oil & gas and process plant engineering applications, with multi-layered interfaces.






